Skip to main content
Prefect is the world’s best orchestrator. Modal is the world’s best serverless compute framework. It only makes sense that they would fit together perfectly. In this tutorial, you’ll build your first Prefect deployment that runs on Modal every hour, and create a scalable framework to grow your project. Here’s an architecture diagram which shows what you’ll build. image.png You’ll build a full serverless infrastructure framework for scheduling and provisioning workflows. GitHub will act as the source of truth, Prefect will be the orchestrator, and Modal will be the serverless infrastructure. You’ll only pay for the Modal CPU time you use. First, here’s a recap of some important terms:
TermDefinition
FlowA Python function in a file, decorated with @flow, that is an entrypoint to perform a task in Prefect.
RunAn instance of a flow, executed at a specific time with a specific payload.
DeploymentA manifest around a flow, including where it should run, when it should run, and any variables it needs to run. A deployment can schedule your flows, creating runs when needed.
Work PoolAn interface to the hardware used to run a given flow.

Prerequisites

Create a GitHub repository

Create a GitHub repository containing your Prefect flows. You can reference the Ben-Epstein/prefect-modal repository for a complete example. Your repository should have a prefect.yaml deployment configuration file, standard Python tooling, and CI/CD.
  1. Start by creating the following Makefile to keep things easy:
    Makefile
    export PYTHONPATH = .venv
    
    .PHONY: uv
    uv:
      pip install --upgrade 'uv>=0.5.6,<0.6'
      uv venv
    
    setup:
      @if [ ! -d ".venv" ] || ! command -v uv > /dev/null; then \
        echo "UV not installed or .venv does not exist, running uv"; \
        make uv; \
      fi
      @if [ ! -f "uv.lock" ]; then \
        echo "Can't find lockfile. Locking"; \
        uv lock; \
      fi
      uv sync --all-extras --all-groups
      uv pip install --no-deps -e .
    
  2. Set up and manage your environment with uv.
    make setup
    
  3. Create your Python project.
    uv init --lib --name prefect_modal --python 3.12
    
    If uv creates a python-version that is pinned to a micro version (for example, 3.12.6), remove the micro version (for example, 3.12) to avoid downstream issues.
  4. Add your dependencies:
    uv add modal 'prefect[github]'
    
  5. Add the following to the end of the pyproject.toml file created by uv:
    [tool.hatch.build.targets.wheel]
    packages = ["src/prefect_modal"]
    
  6. Initialize the Prefect environment:
    uv run prefect init
    
    You will be prompted to choose your code storage; select git to store code within a git repository. image.png
  7. Because this is meant to be a scalable repository, create a submodule just for your workflows.
    mkdir src/prefect_modal/flows
    touch src/prefect_modal/flows/__init__.py
    
Now that your repository is set up, take a look at the prefect.yaml file that you generated.
prefect.yaml
# Welcome to your prefect.yaml file! You can use this file for storing and managing
# configuration for deploying your flows. We recommend committing this file to source
# control along with your flow code.

# Generic metadata about this project
name: prefect-modal
prefect-version: 3.1.15

# build section allows you to manage and build docker images
build: null

# push section allows you to manage if and how this project is uploaded to remote locations
push: null

# pull section allows you to provide instructions for cloning this project in remote locations
pull:
- prefect.deployments.steps.git_clone:
    repository: https://github.com/Ben-Epstein/prefect-modal
    branch: main
    access_token: null

# the deployments section allows you to provide configuration for deploying flows
deployments:
- name: null
  version: null
  tags: []
  description: null
  schedule: {}
  flow_name: null
  entrypoint: null
  parameters: {}
  work_pool:
    name: null
    work_queue_name: null
    job_variables: {}
The important sections here are pull, which defines the repository and branch to pull from, as well as deployments, which define the flows that will be run at some schedule on a work_pool. The work pool will be set to modal later in this tutorial. Finally, create your flow.
touch src/prefect_modal/flows/flow1.py
You can do anything in your flow, but use the following code to keep it simple.
src/prefect_modal/flows/flow1.py
from prefect import flow, task

@task()
def do_print(param: str) -> None:
    print("Doing the task")
    print(param)

@flow(log_prints=True)
def run_my_flow(param: str) -> None:
    print("flow 2")
    do_print(param)

@flow(log_prints=True)
def main(name: str = "world", goodbye: bool = False):
    print(f"Hello {name} from Prefect! 🤗")
    run_my_flow(name)
    if goodbye:
        print(f"Goodbye {name}!")

Give Prefect access to your GitHub repository

First, authenticate to Prefect Cloud.
uv run prefect cloud login
You’ll need a Personal Access Token (PAT) for authentication. For simplicity, use a classic token, but you can configure a fine-grained token if you want. In GitHub, go to Personal access tokens and click Generate new token (classic). image.png Give the token a name, an expiration date, and repository access. image.png Once you’ve created the token, copy it and give it to Prefect. First, run:
# Register the block
uv run prefect block register -m prefect_github

# Create the block
uv run prefect block create prefect_github
The second command returns a URL. Click that URL to give your block a name and paste in the token you got from GitHub. Name the block prefect-modal. In prefect.yaml, edit the pull: section as follows:
pull:
- prefect.deployments.steps.git_clone:
    id: clone-step
    repository: https://github.com/Ben-Epstein/prefect-modal
    branch: main
    credentials: '{{ prefect.blocks.github-credentials.prefect-modal }}'
  • Replace the access_token key name with credentials.
  • Change the repository name to the name of your repository.
Now, add the following section to configure how you install your package and what your working directory is:
- prefect.deployments.steps.run_shell_script:
    directory: '{{ clone-step.directory }}'
    script: pip install --upgrade 'uv>=0.5.6,<0.6'
- prefect.deployments.steps.run_shell_script:
    directory: '{{ clone-step.directory }}'
    script: uv sync --no-editable --no-dev
Typically, uv sync creates a new virtual environment. The following steps show how to tell uv to use the root Python version.
This configuration tells Prefect how to download the code from GitHub into the Modal pod before running the flow. This is important: you are telling Modal to load the code from main. This means that if you push new code to main, the next run of a flow in Modal will change to whatever is in main. To keep this stable, you can set that to a release branch, for example, to only update that release branch when you’re stable and ready. Now, configure a few more options on the deployment to get it ready: entrypoint, schedule, and description.
  name: prefect-modal-example
  description: "Your first deployment which runs daily at 12:00 on Modal"
  entrypoint: prefect_modal.flows.flow1:main
  schedules:
  - cron: '0 12 * * *'
    timezone: America/New_York
    active: true
This schedule runs once a day at 12PM EST. You can add another schedule by adding another list element.
Because you referenced the entrypoint as a module and not a path, you can call it from anywhere (as long as it’s installed). This is much more flexible.

Connect Prefect and Modal

You need to give Prefect access to your Modal account to provision a serverless instance to run your flows and tasks. Modal will be the Work Pool in Prefect terms, remaining off when unused, and spinning up the infrastructure you need when a new flow run is scheduled. Prefect makes this incredibly easy. First, authenticate with Modal:
uv run modal setup
Next, create a token:
uv run modal token new
Finally, create a work pool:
uv run prefect work-pool create --type modal:push --provision-infra pref-modal-pool
The name pref-modal-pool in the last command is custom, you can name it whatever you want. Take the work pool name and update your prefect.yaml file with it.
prefect.yaml
...
work_pool:
    name: "pref-modal-pool"
    work_queue_name: "default"
    job_variables: {
        "env": {"UV_PROJECT_ENVIRONMENT": "/usr/local"}
    }
This UV_PROJECT_ENVIRONMENT is how you tell uv to use the root python. You could pip install without uv but it would be significantly slower (minutes instead of seconds) and you can’t leverage your lockfile, resulting in unexpected behavior!
You can create multiple work queues across the same pool (for example, if you have another job using this pool). Multiple work queues let you handle concurrency and swim-lane priorities. To keep things simple, this tutorial will use the the default queue name that comes with every new pool. When you deploy to Prefect, it will know to schedule all of the flow runs for this particular deployment on your modal work pool! At this point, you could git add . && git commit -m "prefect modal" && git push to get your code into GitHub, and then uv run prefect deploy --all to get your deployment live. But first, learn how to automate Prefect deployments.

Configure CI/CD

Since the code must exist in GitHub in order for Modal to download, install, and run it, GitHub should also be the source of truth for telling Prefect what to do with the code. First, create two secrets to add to the GitHub repository: PREFECT_API_KEY and PREFECT_API_URL.
  1. For PREFECT_API_URL, the format is as follows: https://api.prefect.cloud/api/accounts/{account_id}/workspaces/{workspace_id}. Go to the Prefect Cloud Dashboard, and then extract the account ID and workspace ID from the URL.
    The Prefect console URL uses /account and /workspace but the API uses /accounts and /workspaces, respectively.
  2. For PREFECT_API_KEY, go to the API keys page and create a new API key. image.png
Go to your repository, and then Settings / Secrets and variables / Actions. image.png Click New repository secret to add these secrets to your GitHub repository. Now, add a simple GitHub workflow. Create a new folder in the root of your GitHub repository:
mkdir -p .github/workflows
Create a workflow file.
touch .github/workflows/prefect_cd.yaml
Add the following code to this workflow.
.github/workflows/prefect_cd.yaml
name: Deploy Prefect flow

on:
  push:
    branches:
      - main

jobs:
  deploy:
    name: Deploy
    runs-on: ubuntu-latest

    steps:
      - name: Checkout
        uses: actions/checkout@v4

      - name: Setup Python
        uses: actions/setup-python@v5
        with:
          python-version: "3.12"

      - name: Prefect Deploy
        env:
          PREFECT_API_KEY: ${{ secrets.PREFECT_API_KEY }}
          PREFECT_API_URL: ${{ secrets.PREFECT_API_URL }}
        run: |
          make prefect-deploy

The make prefect-deploy command is used to deploy the flows in your deployment.
You can run make prefect-deploy locally at any time to keep your deployment up to date.
Add the following command to your Makefile.
Makefile
prefect-deploy: setup
    uv run prefect deploy --prefect-file prefect.yaml --all
Before pushing your code, run make prefect-deploy once to make sure everything works. Prefect will suggest changes to prefect.yaml, which you should accept. image.png You let Prefect override your deployment spec, which allowed your CD to run without any interruptions or prompts. If you go to the Deployment page in Prefect Cloud, you’ll see your deployment! image.png There are no runs yet. The output from make prefect-deploy shows the command to run your deployed flow. However, since the code isn’t in GitHub yet, this will fail. To fix this, push your code:
git push
Go to the repository in GitHub, and then open Actions to verify that your CI/CD is running successfully. image.png You can see the flow run in Prefect Cloud as well. The flow will run automatically at 12 PM, but you can also run it manually. In a new browser tab, open your Modal dashboard alongside your Prefect Cloud dashboard. In your terminal, run the following command:
uv run prefect deployment run main/prefect-modal-example
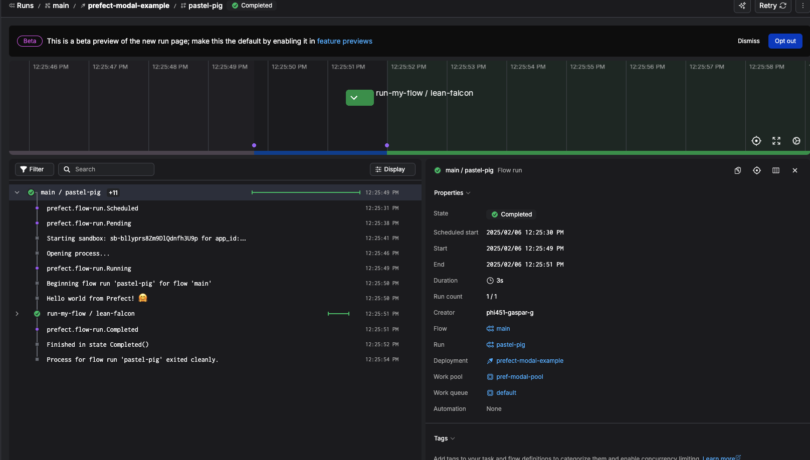
You should see the run start in your Prefect dashboard. In 30-60 seconds, you should see it run in Modal. You can click on the run to see the logs. image.png Click into the app and then click App Logs on the left to show everything that’s happening inside the flow run! image.png Click on a specific log line to get more details. image.png If you open the URL in that log, you’ll see the corresponding logs in Prefect Cloud. image.png As you make changes to either the code or deployment file, Prefect will redeploy and Modal will automatically pick up changes. You’ve successfully built your first Prefect deployment that runs on Modal every hour!
For more information about CI/CD in Prefect, see Build deployments via CI/CD.